別墅地源熱泵|廊坊地源熱泵|廊坊空氣源熱泵
別墅地源熱泵|廊坊地源熱泵|廊坊空氣源熱泵

隨著人類社會文明的不斷進步與發展,資源消耗與環境保護的矛盾日益突出,人們的節能減排意識也逐漸提高。而中央空調所消耗的能量占現代建筑能耗的絕大部分,使得人們對于中央空調控制系統的安全性、環保性和節能效果提出了更高的要求。
自動化技術在中央空調中的應用,極大地改善了中央空調控制系統的性能。鑒于中央空調系統的復雜性和各種自動化技術本身的不足,將多種自動控制技術結合,充分發揮PLC控制技術、智能控制技術等自動化技術的優勢,是當前中央空調控制系統的發展方向。
★ 自控化控制:
一、 地源熱泵結合蓄能系統控制組態界面

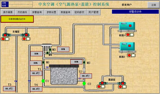
二、 空氣源熱泵結合蓄能控制組態界面

三、 電鍋爐蓄能供暖系統組態界面

四、 空氣源熱泵復合(地熱、蓄能)控制系統組態界面

五、 遠程顯示監控常規系統(空氣源、地源、電熱、鍋爐直供)

★ 遠程監控系統
遠程監控通過物聯網云平臺實現,顯示界面為3D高清組態畫面,為廣大用戶提供免費的云空間和運行監控服務。
遠程監控解決了管網運行失調現象,實現了熱網平衡運行,大大提高了供熱效果,可實現監控中心的數據與現場數據實時保持同步,起到了節能降耗的作用,監控中心根據室外溫度的變化,自動調節能源站供水溫度,從而達到能源節約,并且提高服務質量。
遠程控制:
1、3D高清界面




電腦終端控制


手機終端控制
系統可通過監控系統對管網進行水力、熱力計算及管網的控制運行分析,使熱網達到優化運行,利用故障診斷、能損分析了解管網保溫、阻力損失情況,設備的使用效率,使熱網的管損達到較小值,以達到經濟運行。
通過歷史數據和實時數據的比較,分析管網是否存在泄露,設備是否需要維修,以達到安全運行。
上一篇:熱響應試驗
下一篇:能源優化